产品名称:法国多寿加药器D25RE2 D25RE5
代理厂家:德州鑫佰加畜牧设备有限公司
详尽参数:
D25RE2:比例0.2-2%;流量25-2500L;配6分(25管)管;工作压力0.3-6bar;添加比例1:50-1:500;2.65kg/套;520*170*180(1套/件);
D25RE5:比例1-5%;流量25-2500L;配6分(25管)管;工作压力0.3-6bar;添加比例1:20-1:100;2.65kg/套;520*170*180(1套/件);

原装进口法国多寿加药器详尽参数
产品特点:
原装进口法国多寿加药器,法国多寿在世界加药器行业享有较好声誉,品质值得信赖;
利用水动力驱动进行加药,无需用电,水流过程中就可以进行加药,
比例范围可调节,根据不同情况配比加药,增加加药准确度;
直接安装于水源进水口,对动物饮水等无影响,安装简单方便。
产品作用:用于工业、农田灌溉、养鸡养猪等养殖场动物喂药、喷淋、洗车等行业。

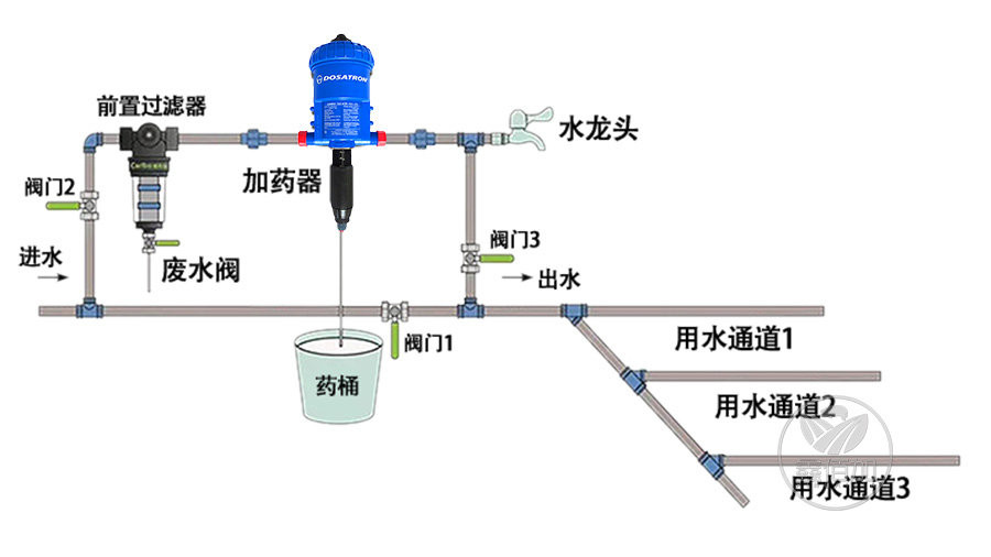
法国多寿加药器安装图片
比例泵加药器安装使用说明:
1、加药器要单独一条水路安装,非使用情况下可以用另外一条水路供水,避免加药器使用时间长造成损坏;
2、加药器必须安装前置过滤器,因为加药器本身设计紧密,避免水中的杂质对加药器造成损坏,降低使用寿命;
3、避免药物混合要在出口端安装水龙头,在使用新的药物之前将残留药物进行冲洗,避免药物残留;
4、根据药物配比选择对应的加药器,药物如提前稀释的话需要计算好稀释比例再进行加药配比;
5、水压要超过0.3bar才能保证加药器正常运转,如水压不够可增加潜水泵来提高管内压力,自来水可正常使用。